Magic Quadrant™ for Privileged Access Management 2025: Netwrix Recognized for the Fourth Year in a Row. Download the report.

Hybrid Active Directory Security Solution

Protect your hybrid identity infrastructure with Netwrix 1Secure ITDR.

Asset Not Found

Spot Identity Risks Before Attackers Do

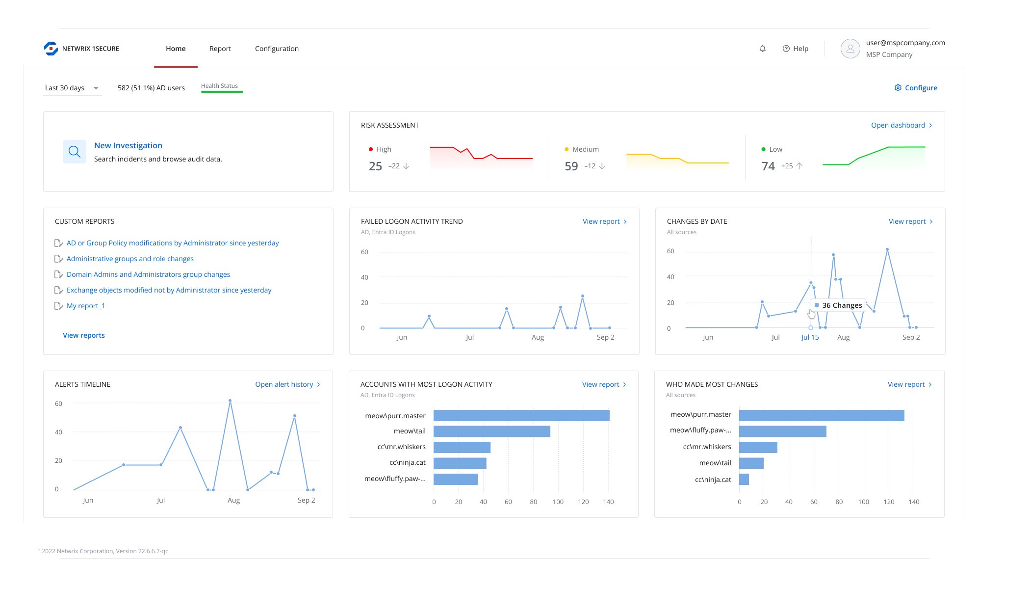
Active Directory and Entra ID are prime targets for attackers — more than 95 million AD accounts are targeted every day. Netwrix 1Secure helps you detect and remediate identity risks, close security gaps, and respond to threats quickly with AI-driven remediation guidance and real-time monitoring.

Deep Visibility into Identity Risks

  • Uncover hidden vulnerabilities in your hybrid Active Directory before attackers can exploit them.
  • Assess your AD and Entra ID security posture with 210+ automated checks mapped to the MITRE ATT&CK™ framework.
  • Prioritize remediation efforts by understanding which issues pose the highest risk to your environment.
Asset Not Found

Faster, Smarter Risk Remediation

  • Remediate identity risks with confidence using AI-powered, environment-specific guidance.
  • Netwrix 1Secure provides step-by-step remediation instructions that speed up issue resolution, reduce manual effort, and eliminate guesswork.
Asset Not Found

Continuous Threat Detection and Alerting

  • Stay informed about every critical change across Active Directory and Entra ID.
  • Receive real-time alerts for suspicious activity such as privilege escalation or policy tampering.
  • Use state-in-time reports to accelerate investigations, prove compliance, and strengthen your identity defenses.
Asset Not Found

Connect

Authorize secure, read-only API access to your AD and Entra ID.

Scan

Automatically inspect identities, permissions, and configuration settings.

Report

View interactive dashboards and export prioritized risk scores with AI-powered remediation guidance.

"Our team has had significant success in handling user account compromises and ransomware attacks using Netwrix 1Secure. Its robust monitoring and alerting capabilities allow us to detect and respond to threats swiftly."

Rory Cooksey, Director of Growth

WheelHouse IT

SaaS Simplicity: Always up to date with monthly feature releases — no patching required.

Fast Time to Value: Actionable insights in days, not weeks, with no professional services needed.

Identity-Centric Analytics: Connects user activity and permissions directly to data risk for better prioritization and control.

See Where Your Identity Security Stands

Find out how secure your hybrid Active Directory really is.
Start your free trial of Netwrix 1Secure ITDR and discover your top identity risks in minutes — not months.

Trusted by professionals

Don’t just take our word for it

"We don’t like vendors; we like partnerships. Netwrix has virtually become part of our staff."

John Adams

IT Director, Washington County, Arkansas

"I hope Netwrix never changes their support - you guys are top notch!"

Michael Nedbal

VP Operations, Makai Ocean Engineering, Inc.

"10 out of 10 - prompt response and very satisfied."

Andrew Warby

Senior Network Admin, CRA International